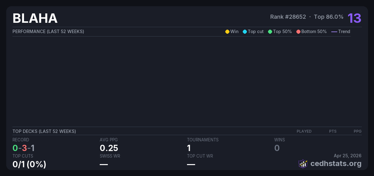
13
Rank #28653 · Top 86.0% ?
Tournaments
1
View history ↓
0-3-1
Record (W-L-D)
0.25
Avg PPG ?
17th
Best Finish
0/1
Top Cuts ? (0%)
—
Swiss WR ?
—
Top Cut WR ?
By Tournament Size
16-31 players
Tournaments
1
Record
0-3-1
Avg PPG ?
0.25
Best 10 Tournaments (last 52 weeks)
These results make up the player's rating score. ?
| Tournament | Deck | # | Record | Points ? |
|---|---|---|---|---|
| 2025 Invitational Jan 03, 2026 | 17/21 | 0-3-1 | 13 | |
| Total | 13 | |||
Commanders Played
No decklist data available.
Most Faced Opponents
Rigo
1 pods
0W
-
0L
-
1D
Kyle
1 pods
0W
-
0L
-
1D
Brian
1 pods
0W
-
0L
-
1D
Adrian Chess
1 pods
0W
-
0L
-
1D
OG Gerry
1 pods
0W
-
0L
-
1D
Adam
1 pods
0W
-
0L
-
1D
BLAHNA
1 pods
0W
-
0L
-
1D
Mikey
1 pods
0W
-
0L
-
1D
Eloy
1 pods
0W
-
0L
-
1D
Rudy
1 pods
0W
-
0L
-
1D
Tristan
1 pods
0W
-
0L
-
1D
Johnny M
1 pods
0W
-
0L
-
1D
Tournament History (1)
| Tournament | Deck | Result | Record | PPG | Points ? |
|---|---|---|---|---|---|
| 2025 Invitational Jan 03, 2026 · 21 players | 17/21 | 0-3-1 | 0.25 | 13 |